Inspiration

In today’s fast-paced market, traditional predictive models struggle to adapt to real-time volatility, sudden macroeconomic shifts, and last-minute unstructured data. We envisioned a smarter, multi-agent AI system that could bridge this gap—integrating dynamic market data, macroeconomic indicators, and sentiment analysis to deliver more reliable and actionable insights. Our goal was to empower businesses with AI-driven strategies for pricing optimization, demand forecasting, inventory management, risk assessment, and customer engagement.

What it does

DeviceIQ HyperMind is a Multi-Agent AI system designed to generate predictive insights at scale. It utilizes specialized AI agents that work collaboratively to forecast mobile device prices, detect anomalies, analyze market trends, and provide explainable business recommendations. Key features include:

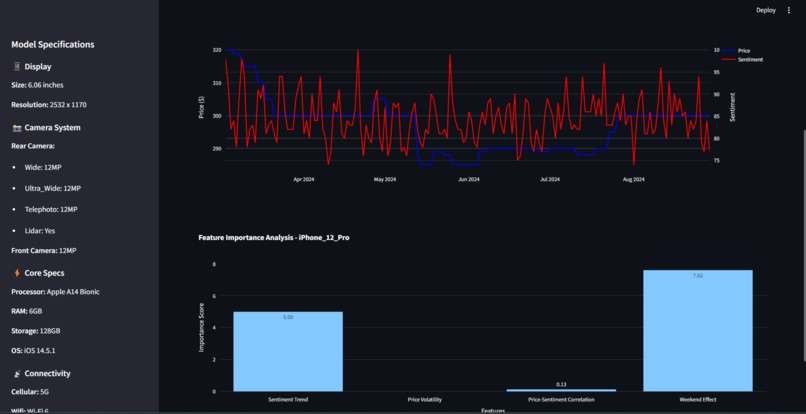
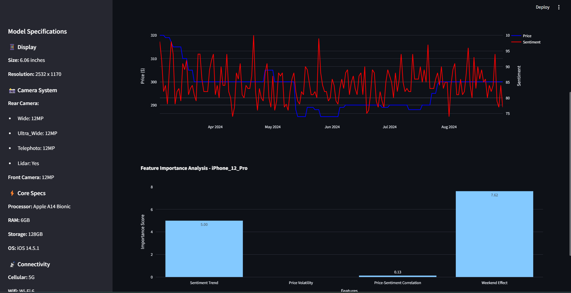
  • Extended Forecasting: Predict mobile device prices for the next six months using dynamic external regressors.
  • Market Sentiment & Anomaly Detection: Analyze historical trends, identify market anomalies, and assess sentiment-driven influences.
  • Explainable AI: Generate human-readable insights using LLM-powered explanations.
  • Interactive Dashboard: A Streamlit-based user interface for real-time data visualization and scenario simulation.

How we built it

We developed DeviceIQ HyperMind using a modular, multi-agent architecture, with key components working in tandem:

  • Mathematical Reasoning Agent: Uses the Prophet model with external regressors (GDP and sentiment scores) for price forecasting.
  • Market Insights Agent: Analyzes historical pricing trends, sentiment, and anomalies.
  • Recommendation Agent: Provides optimal pricing strategies based on market and forecasting insights.
  • Explanatory Agent: Uses LLM-powered natural language generation (LangChain & ChatGroq) for clear, interpretable explanations.

The agents are orchestrated using LangChain Expression Language (LCEL) pipelines to ensure consistency and responsiveness. A Streamlit dashboard enables real-time exploration of insights, making AI-powered recommendations more accessible for businesses.

Challenges we ran into

  • Handling Real-Time Market Volatility: Adapting AI models to account for sudden macroeconomic changes required dynamic regressor integration.
  • Ensuring Explainability: Balancing model complexity with human interpretability was a key challenge, addressed by leveraging LLMs for clear explanations.
  • Optimizing Multi-Agent Coordination: Designing an efficient agent orchestration system that ensures seamless integration of insights from different AI agents.
  • Data Quality & Availability: Ensuring high-quality historical data for accurate forecasting while incorporating real-time sentiment data.

Accomplishments that we're proud of

  • Successfully implemented a multi-agent system capable of handling dynamic market conditions.
  • Developed a highly interactive and explainable AI-powered dashboard for business insights.
  • Integrated macroeconomic indicators and sentiment analysis to enhance traditional forecasting models.
  • Created an end-to-end system that is scalable and modular for future enhancements.

What we learned

  • The importance of integrating multiple AI models to generate holistic business insights.
  • How LangChain and ChatGroq can enhance explainability in AI-driven decision-making.
  • The impact of macroeconomic indicators on predictive modeling and business forecasting.
  • Best practices in designing AI systems that balance complexity with usability.

What's next for DeviceIQ HyperMind

  • Expanding Data Sources: Incorporating additional economic indicators, consumer behavior trends, and supply chain analytics.
  • Enhancing Explainability: Further improving AI-generated insights through fine-tuned LLM responses.
  • Automated Decision Support: Developing AI-powered scenario simulations for strategic business decision-making.
  • Scalability & Performance Optimization: Refining the system for real-time enterprise deployment.

Technology Review

During this hackathon, we worked extensively with LangChain, ChatGroq, and Prophet to build DeviceIQ HyperMind. LangChain played a crucial role in orchestrating our AI agents, enabling smooth communication between the forecasting, market insights, recommendation, and explanatory agents. ChatGroq allowed us to generate clear, human-readable explanations, making AI-driven insights more interpretable. Additionally, Prophet proved to be a powerful tool for time series forecasting, especially with the integration of external regressors like GDP and sentiment scores. One challenge we faced was optimizing the interaction between these technologies, ensuring that predictions remained accurate while maintaining fast response times. Despite the complexities, the seamless integration of these tools enabled us to build a scalable and explainable AI system that provides actionable business intelligence.

DeviceIQ HyperMind represents a step forward in AI-driven business intelligence, delivering powerful insights that help businesses stay ahead of the curve in an ever-evolving market.

Built With

  • chatgroq
  • fred
  • howmuch.one
  • langchain
  • prophet
  • streamlit
Share this project:

Updates