🚀 About the Project

DeTrack Proxy is a cutting-edge privacy protection tool designed to give users unprecedented control over their online tracking and data exposure. Born from a deep commitment to digital privacy, this intelligent proxy goes beyond simple blocking—it actively detects, analyzes, and neutralizes tracking attempts across the web.

🧠 Inspiration & Vision

In an era of pervasive digital surveillance, DeTrack stands as a powerful defense mechanism for individual privacy. The project isn't just about blocking trackers; it's about creating an adaptive, intelligent system that evolves in real-time to protect user data.

🛠️ Key Features

  • 🚫 Advanced Tracker Blocking

    • Real-time domain blocking
    • Customizable tracker lists
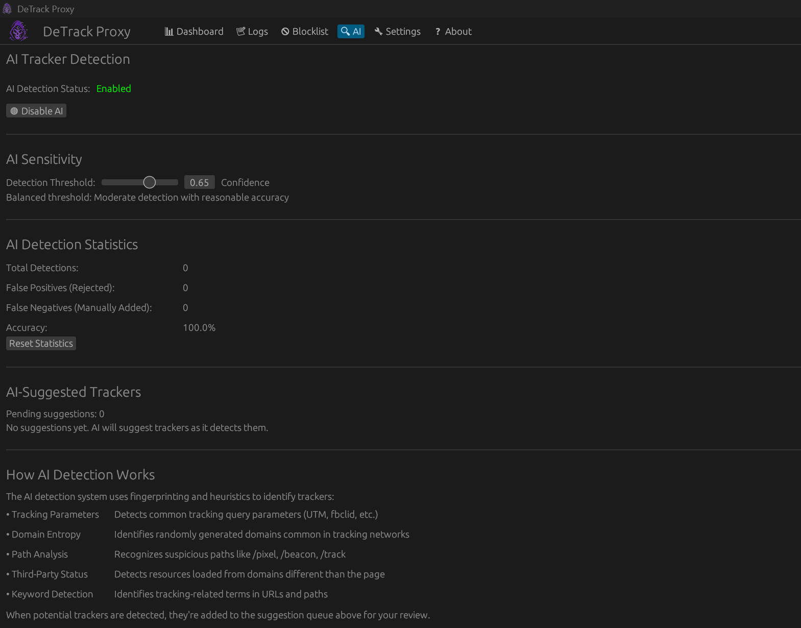
    • AI-powered tracker detection
  • 🤖 Intelligent AI Detection

    • Heuristic-based tracker identification
    • Machine learning model for adaptive blocking
    • Configurable confidence thresholds
  • 📊 Comprehensive Analytics

    • Detailed request logging
    • Bandwidth savings tracking
    • Tracker statistics and insights

🧰 Technical Architecture

  • Language: Rust

    • Leveraging Rust's performance and memory safety
    • Zero-cost abstractions for high-performance networking
  • Core Technologies:

    • hyper: HTTP/HTTPS proxying
    • tokio: Asynchronous runtime
    • egui: Native desktop UI
  • Unique Design:

    • Reactive shared state management
    • Thread-safe concurrent design
    • Real-time configuration updates

🧩 Technical Challenges Overcome

  • Implementing thread-safe communication between proxy and UI
  • Complex HTTPS tunneling with dynamic blocking
  • Building an adaptive AI tracking detection system
  • Maintaining performance while providing comprehensive privacy protection

🚀 Future Roadmap

  • Enhanced AI tracking detection
  • More granular privacy controls
  • Cross-platform support
  • Community-driven tracker lists
  • Advanced fingerprinting protection

🛡️ Privacy Philosophy

DeTrack is more than a tool—it's a statement. In a world of increasing digital surveillance, we believe in empowering users with transparency, control, and intelligent protection.

Built With

Share this project:

Updates