Inspiration

Scrolling hasn’t evolved in decades.

We move through pixels — not meaning.

In high-density workflows like reports, dashboards, collaborative documents, and analytics systems, users spend time manually scanning and filtering for relevance.

What if the scroll wheel didn’t just move vertically?

What if it revealed semantic layers?

Depth Axis™ was inspired by a simple idea:

Add a third interaction axis — depth — to the traditional cursor (X) and scroll (Y).

If we can navigate space in two dimensions, why not navigate importance in a third?


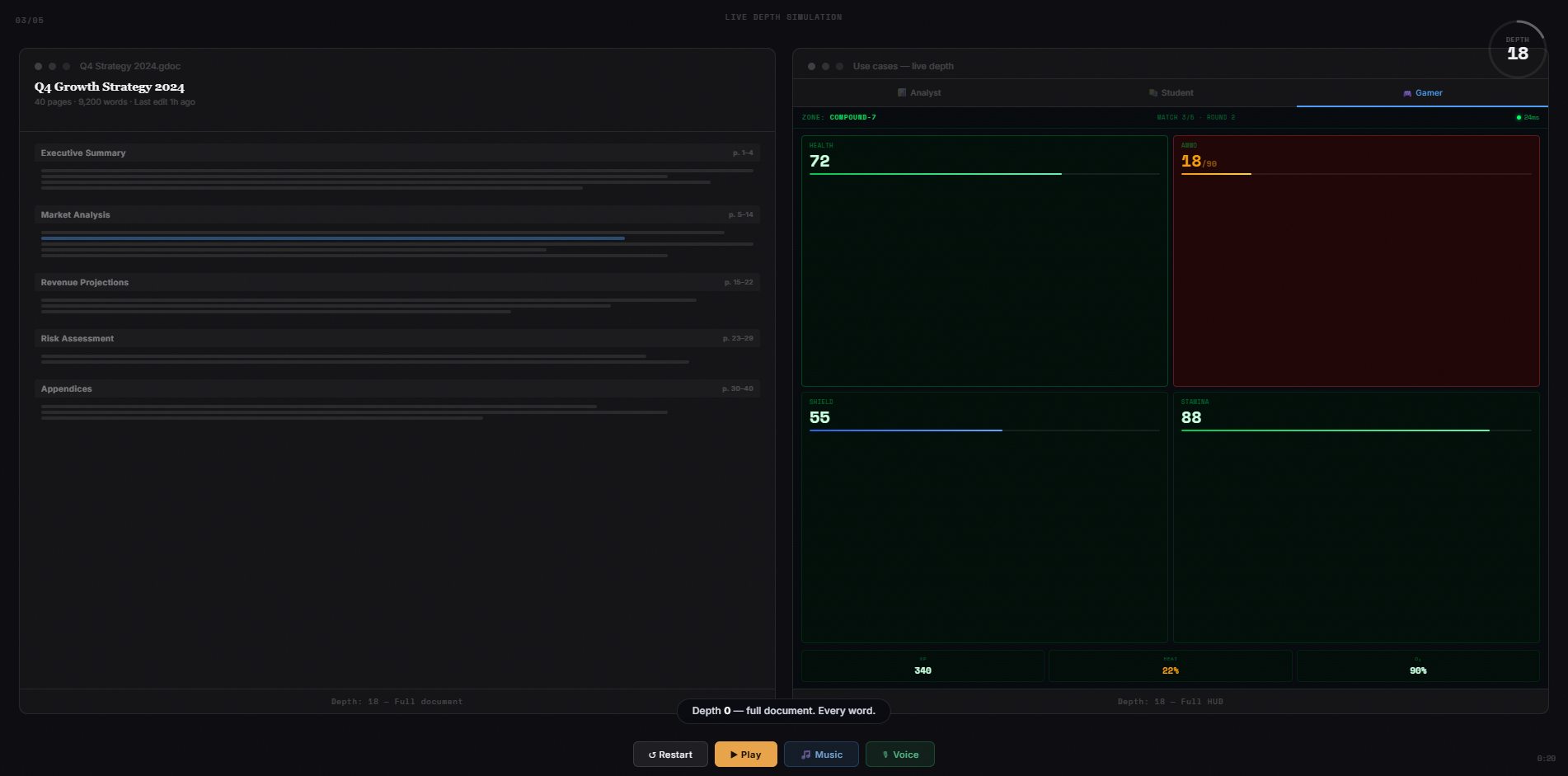
What it does

Depth Axis™ transforms the MX Master’s high-resolution scroll and the Creative Console’s Actions Ring into a continuous semantic axis.

At depth 0 → full detail
At depth 50 → structured overview
At depth 100 → core insights

Developers define semantic milestones.

Users navigate relevance instantly using hardware.

Instead of permanently compressing content, Depth Axis™ enables progressive, reversible semantic compression controlled in real time.

It turns scrolling into cognition.


How we built it

Depth Axis™ is designed as an SDK-based plugin model powered by the Logitech Actions SDK.

We define semantic depth as a continuous variable:

[ d \in [0,100] ]

Applications respond dynamically to changes in depth:

$$ UI = f(d) $$

At lower values, full detail remains visible.
At higher values, structured summaries and distilled insights surface.

Using the Actions SDK, high-resolution scroll and Actions Ring inputs map to a continuous depth variable.

Applications define semantic layers and respond to real-time depth updates.

Important:
Depth Axis™ does not override system-level scrolling.
It introduces a standardized interaction layer for participating applications within the Logitech MX ecosystem.

The demo simulates:

  • Real-time depth updates
  • Smooth UI transitions
  • Developer-defined semantic thresholds

We focused on:

  • Low-latency response
  • Clear SDK alignment
  • Hardware-first interaction design

Challenges we ran into

The biggest challenge wasn’t technical.

It was conceptual.

We had to ensure:

  • This wasn’t “just another AI summarizer”
  • The value came from hardware interaction
  • It felt native to the MX ecosystem

Another challenge was balancing ambition with realism.

Too abstract, and it feels impractical.
Too simple, and it feels incremental.

We refined the idea into something implementable through the Actions SDK while keeping it bold enough to redefine scrolling.


Accomplishments that we're proud of

  • Introducing a new interaction axis without adding hardware
  • Designing a continuous semantic model instead of a binary toggle
  • Aligning fully with Logitech’s ecosystem and SDK architecture
  • Creating a clear and realistic implementation path
  • Delivering a complete narrative prototype under tight hackathon timelines

Most importantly:

We didn’t build another feature.

We proposed a new interpretation of input.

Depth Axis™ reframes scrolling as movement through relevance — not just movement through space.


What we learned

True differentiation in hardware doesn’t come from adding buttons.

It comes from redefining what inputs represent.

Depth Axis™ doesn’t add a new control.
It redefines what scroll means.

By treating depth as a continuous semantic variable rather than a binary action, we unlock a new design space for developers across the Logitech ecosystem.


What's next for Depth Axis™

Depth Axis™ is currently a conceptual prototype.

The next step is production-level implementation within the Logitech ecosystem.

1. Real Hardware Integration

  • Direct mapping to MX Master high-resolution scroll
  • Native Actions Ring depth binding
  • Real-time SDK event handling with imperceptible latency

2. Developer Toolkit

  • A standardized depth schema format for semantic layers
  • Preview tooling for depth transitions
  • Cross-application depth consistency

3. Pilot Integrations

  • Productivity environments
  • Analytics dashboards
  • Creative workflows
  • Knowledge management systems

4. UX Research

  • Measure cognitive load reduction
  • Benchmark task completion speed
  • Validate semantic compression benefits

Ultimately, Depth Axis™ could evolve into a universal interaction protocol across the MX ecosystem.

NOTE

Depth Axis™ is implemented as an SDK-based plugin model. Applications define semantic layers and respond to real-time depth updates via the Logitech Actions SDK. It does not override system-level scrolling; instead, it introduces a standardized interaction layer for participating applications within the MX ecosystem.

Resources

These resources guided our implementation approach and validated the feasibility of mapping continuous hardware input to semantic variables.

Built With

Share this project:

Updates