Inspiration
As students in CUNY, we’ve seen firsthand how many of our peers struggle with food insecurity, housing, mental health, and academic support — but these challenges are not always visible to administrators. We wanted to create a tool that gives students a real-time voice while helping CUNY quickly identify and respond to student needs.
What it does
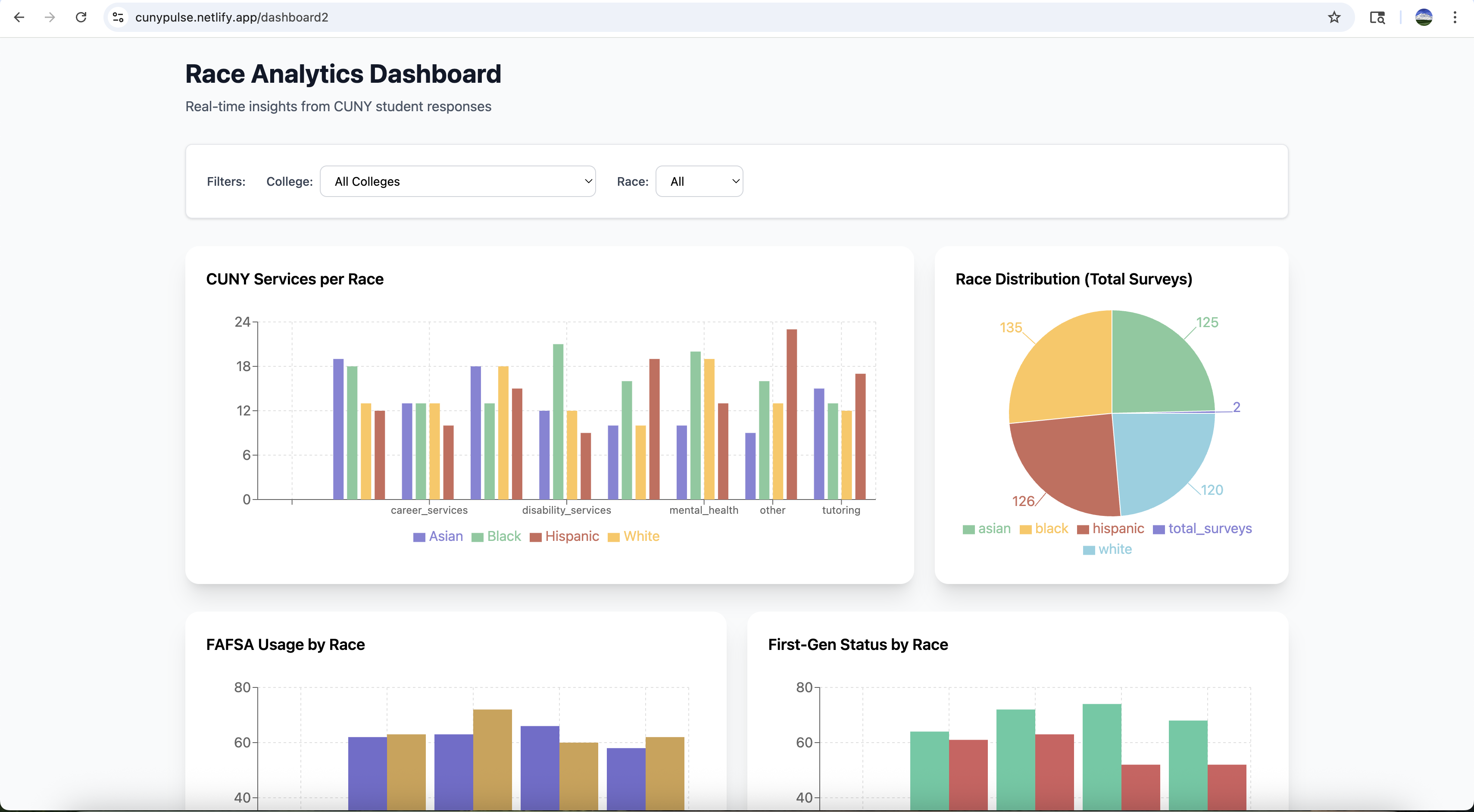
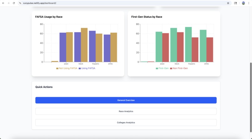
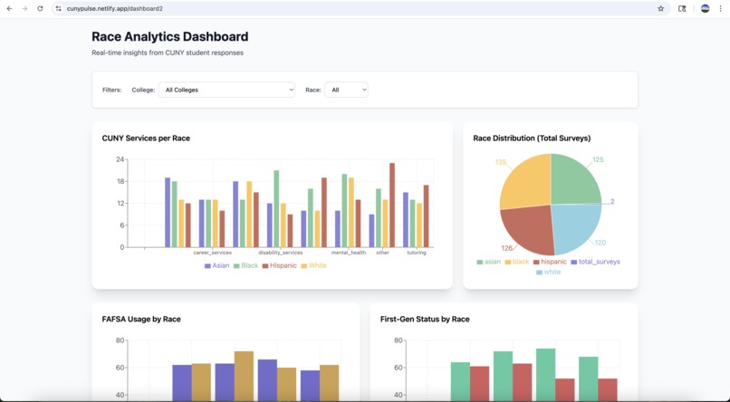
CUNY PulseBoard is a survey and dashboard platform that collects anonymous student feedback and instantly visualizes trends. Students can share what resources they need most — whether it’s tutoring, counseling, housing, or food support — and administrators see the results in a live dashboard with interactive charts and data insights.
How we built it
Frontend: Built with React + Vite for fast, modern UI development. Recharts was used to create interactive data visualizations.
Backend: Implemented using Python and FastAPI, with SQLite for reliable, lightweight data storage.
Challenges we ran into
Accomplishments that we're proud of
- Successfully built a working full-stack application in under a week.
- Created a clean, simple UI that makes survey-taking fast and accessible.
- Integrated real-time visualizations that bring student voices to life.
- Learned how to collaborate effectively across frontend and backend.
## What we learned - The importance of clear communication and version control in team projects.
- How to turn an idea into a functional prototype under time pressure. ## What's next for CUNY PulseBoard
Built With
- fastapi
- google-cloud
- javascript
- netlify
- python
- react.js
- recharts.js
- sqlite
Log in or sign up for Devpost to join the conversation.