Inspiration
Loan covenants play a critical role in safeguarding lenders by ensuring that borrowers maintain agreed financial discipline. However, covenant monitoring across portfolios is still largely manual, fragmented, and reactive. Financial institutions often rely on spreadsheets or post-facto reporting, which leads to delayed breach detection and inconsistent risk interpretation.
COVENANT GUARD+ was inspired by the need for a structured, automated, and institution-grade solution that brings clarity, transparency, and standardization to covenant risk assessment.
What It Does
COVENANT GUARD+ is a desktop-based covenant risk monitoring system that evaluates financial covenant performance, identifies breaches, and provides portfolio-level risk intelligence.
The application allows users to:
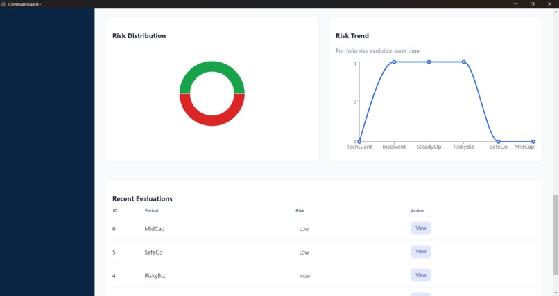
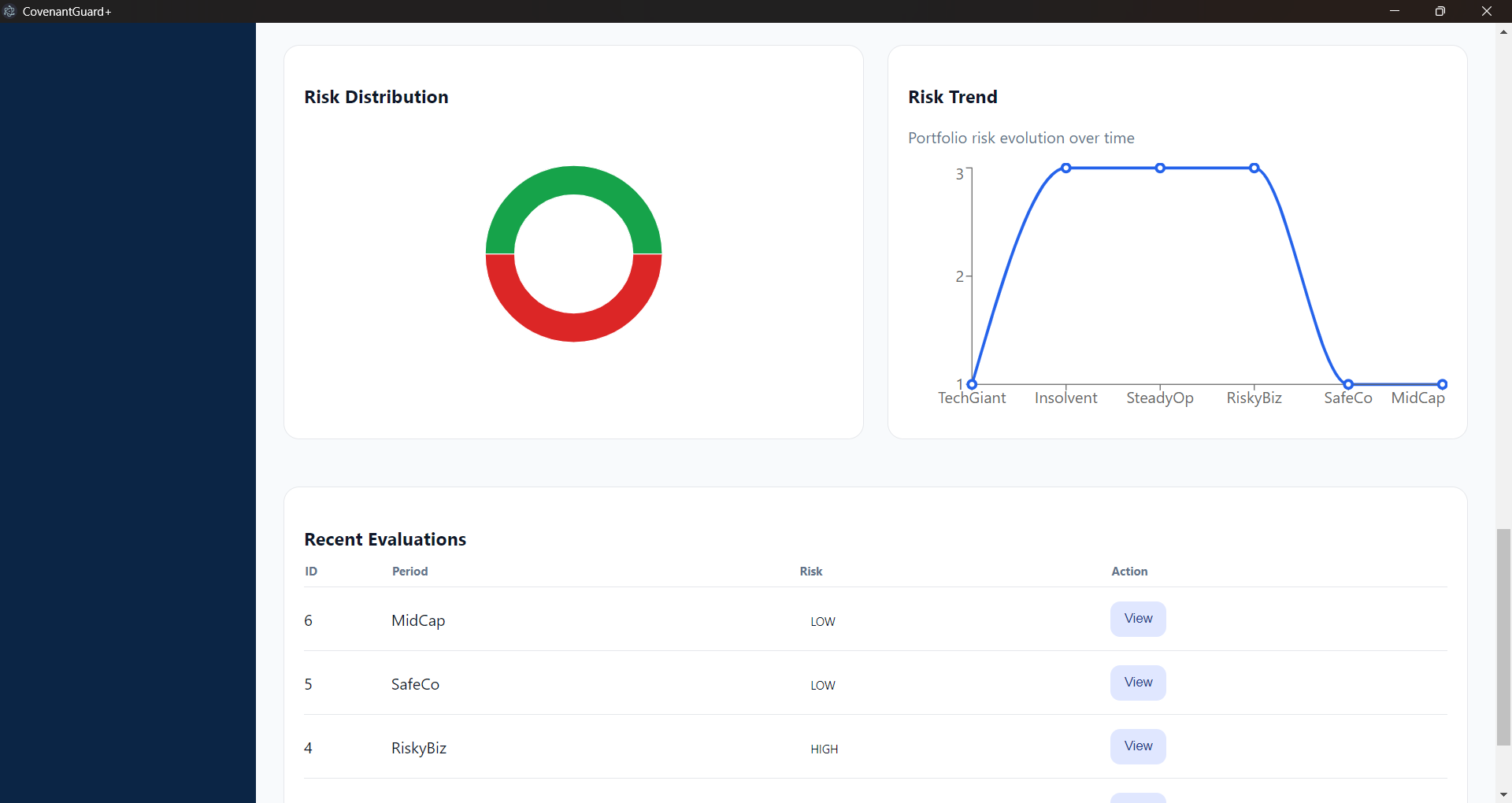
Evaluate financial covenants using standardized metrics Classify covenant outcomes into GREEN, AMBER, and RED risk states Monitor portfolio-wide risk distribution through dashboards and charts Track risk trends over time Generate professional PDF and Excel compliance reports Enforce role-based access for administrators, analysts, and viewers
All processing is performed locally, enabling secure, offline-first operation.
How I Built It
The system was developed as a full-stack desktop application with a modular architecture.
{Frontend}: Built using React with a modern, institutional UI inspired by financial dashboards used in global lending institutions. {Backend}: Developed using FastAPI to handle covenant evaluation logic, authentication, persistence, and reporting. {Database}: SQLite for lightweight, local data storage. {Reporting}: ReportLab and OpenPyXL were used to generate regulatory-grade PDF and Excel outputs. {Desktop Packaging}: Electron was used to bundle the frontend and backend into a single Windows executable.
The backend service is embedded and automatically started when the desktop application launches.
Challenges I Ran Into
Several challenges emerged during development:
Ensuring consistent risk classification across backend logic and frontend visualization Designing dashboards that are both analytically powerful and uncluttered Packaging a FastAPI backend into a stable standalone executable Handling role-based access control without compromising usability Producing professional, institution-ready PDF reports directly from the desktop environment
Each challenge required careful design decisions to balance robustness with simplicity.
Accomplishments That I am Proud Of
I am particularly proud of:
Delivering a fully offline, self-contained desktop application Implementing role-based dashboards with meaningful administrative KPIs Creating clean, professional visualizations aligned with global financial standards Achieving seamless integration between frontend, backend, and reporting layers Packaging the entire system into a production-ready Windows installer
What I Learned
Through this project, we gained valuable insights into:
Designing risk systems that prioritize interpretability over raw metrics Building scalable frontend architectures for data-driven applications Managing authentication and authorization in desktop environments Translating complex financial logic into user-friendly workflows The importance of consistent data normalization across system layers
What’s Next for COVENANT GUARD+
Future enhancements include:
Advanced covenant modeling and scenario analysis Automated alerts and notifications Support for additional covenant types and loan structures Audit trail and compliance logging Secure update and versioning mechanisms
COVENANT GUARD+ is designed as a foundation for scalable, transparent, and standardized covenant risk management.
Built With
- and
- axios
- electron
- fastapi
- jwt-based
- openpyxl
- python
- react-(vite)
- reportlab
- sqlalchemy
- sqlite
Log in or sign up for Devpost to join the conversation.