Inspiration

Industrial boiler failures cause over $5B in losses annually and cost hundreds of lives. Yet most monitoring systems are reactive—issues are detected only after alarms trigger or failures occur.

After seeing real industrial plants in India, I realized operators are overwhelmed with telemetry but miss early warning patterns hidden in the data. This led to one question:

What if AI could predict boiler failures weeks in advance, like an expert engineer watching 24/7?


What it does

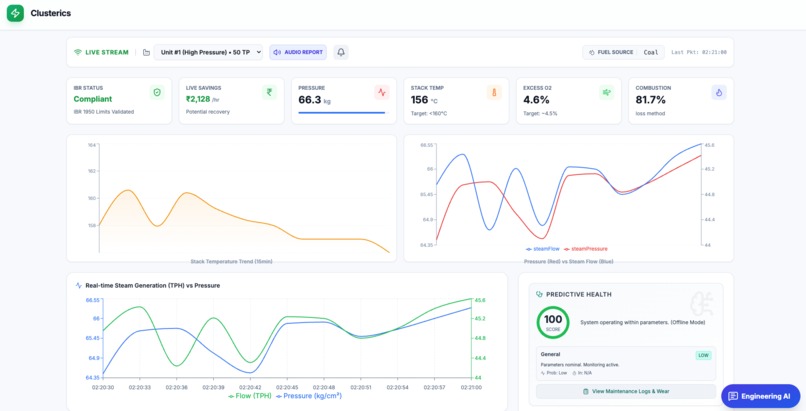
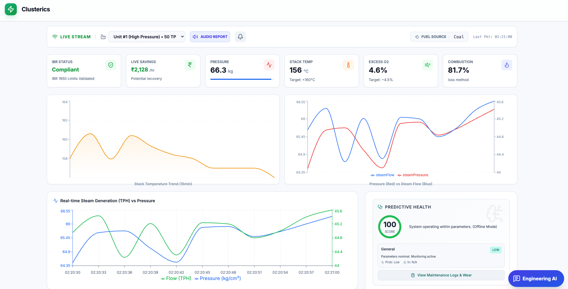
Clusterics is an AI-powered boiler intelligence platform that:

  • Predicts failures 7–30 days in advance
  • Detects hidden hazards (flame-out, tube erosion, low-water conditions)
  • Identifies efficiency losses saving ₹15–25 lakhs/month per boiler
  • Explains insights in plain language using Gemini 3
  • Simulates what-if scenarios to test optimizations safely

How I built it

Clusterics is a React + TypeScript app with real-time industrial telemetry simulation (production version connects to live IoT sensors).

It uses Gemini 3 across three intelligence layers:

  • Predictive Health Analysis – Multivariate sensor reasoning with natural-language explanations
  • Process Optimization Insights – AI-driven combustion and efficiency recommendations
  • Engineering AI Assistant – Conversational interface for operators to ask why and what next

Custom latent space analysis algorithms detect 12+ failure patterns using rate-of-change signals, anomalies, and domain-specific correlations.


Challenges I ran into

  • Balancing engineering accuracy with operator-friendly explanations
  • Maintaining real-time performance with continuous telemetry streams
  • Encoding deep boiler domain knowledge into reliable detection logic

Accomplishments that I'm proud of

Technical Achievements

  • Built a 12-pattern hazard detection system beyond threshold-based monitoring
  • Real-time analysis of 5 telemetry streams with derivatives and correlations
  • Integrated Gemini 3 for explainable, context-aware engineering insights
  • Developed a what-if simulator showing projected savings in ₹/month

Design Achievements

  • Action-first dashboard reducing operator decision time
  • Converted efficiency losses into clear financial impact
  • Added evidence trails to build engineer trust and transparency

Engineering Achievements

  • Fully type-safe TypeScript architecture, production-ready
  • Encoded real boiler engineering knowledge into AI-assisted logic
  • Delivered the entire system solo, end-to-end

What I learned

  • Explainability is essential in safety-critical systems
  • The real value lies between raw data and actionable insight
  • Hybrid AI (local analytics + Gemini reasoning) scales best
  • Industrial UX must be designed for long shifts and high stress

What's next for Clusterics

  • Multi-boiler fleet intelligence and cross-asset pattern detection
  • Live integration via OPC-UA, Modbus, MQTT
  • Automated root cause analysis and maintenance work orders
  • Voice-enabled control room assistant
  • Expansion to turbines, compressors, and heat exchangers
  • Digital twin validation using physics-based simulations

Built With

  • gemini
  • gemini-3-api
  • genai
  • gradientboosting
  • lucide-react
  • movingwindowstatistics
  • multivariatecorrelationanalysis
  • rateofchangeanalysis
  • react
  • recharts
  • tailwind
  • typescript
  • vite
  • z-score
Share this project:

Updates