-
-
CloudWarrior: Unleashing Gaming Beyond Boundaries (Home)
-
CloudWarrior: Unleashing Gaming Beyond Boundaries (S3 General Purpose Buckets)
-
CloudWarrior: Unleashing Gaming Beyond Boundaries (CloudFront)
-
CloudWarrior: Unleashing Gaming Beyond Boundaries ICON (1) Nova Canvas 1.0
-
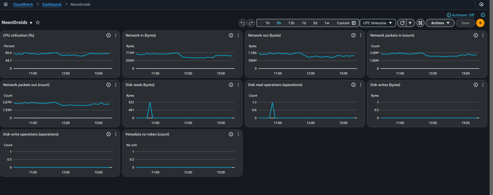
CloudWarrior: Unleashing Gaming Beyond Boundaries (CloudWatch)
-
CloudWarrior: Unleashing Gaming Beyond Boundaries ICON (2) by Nova Canvas 1.0
-
CloudWarrior: Unleashing Gaming Beyond Boundaries (CloudWatch) (2)
-
CloudWarrior: Unleashing Gaming Beyond Boundaries ICON (3) Nova Canvas 1.0
☁️🗣️Elevator Pitch:
Introducing CloudWarrior, a state-of-the-art video gaming platform hosted on Amazon Web Services (AWS), leveraging the power of CloudWatch, EC2, and Amazon QuickSight. CloudWarrior revolutionizes the gaming experience by providing seamless, on-demand access to a diverse library of high-quality games, eliminating the need for expensive gaming hardware and physical copies.
Our innovative platform effortlessly scales to meet user demand, ensuring uninterrupted gameplay and lightning-fast performance. With Amazon CloudWatch, we continuously monitor and optimize our infrastructure, guaranteeing top-notch service. By harnessing the power of Amazon EC2, we deliver cutting-edge graphics and responsive gameplay to a wide range of devices, enabling gamers to enjoy their favorite titles anytime, anywhere.
☁️⚔️What it does:
CloudWarrior is a cloud-based gaming platform that streams a diverse library of video games directly to users' devices. With its scalable infrastructure, robust analytics tools, and the integration of Elastic Load Balancing (ELB), CloudWarrior offers a smooth, responsive gaming experience while fostering a competitive and engaging community.
☁️🏗️How we built it (updated)
We built CloudWarrior using Amazon Web Services, including:
- Amazon EC2 G6: Provides the computing power required to run high-quality games on various devices.
- Amazon CloudWatch: Monitors and optimizes the platform's performance, ensuring seamless gameplay for users.
- Amazon QuickSight: Offers powerful analytics tools that enable gamers to track their performance and compare achievements with friends.
- Elastic Load Balancing (ELB): Distributes incoming network traffic across multiple EC2 instances, ensuring that no single instance is overwhelmed and improving the overall reliability and responsiveness of the platform.
- S3 General purpose buckets: Versatile Storage can store objects across all S3 storage classes except S3 Express One Zone, making them suitable for various data types and access patterns.
- CloudFront: a content delivery network (CDN) service provided by AWS. network of edge locations to deliver content, including static files, dynamic web applications, videos, and APIs, to users with low latency and high transfer speeds.
☁️🚧 Challenges we ran into (updated)
During development, we faced several challenges, including:
- Minimizing latency: Optimizing the platform to ensure responsive gameplay and minimal lag.
- Scalability: Designing the infrastructure to handle fluctuating user demand and ensure consistent performance.
- Cross-platform compatibility: Ensuring that CloudWarrior runs smoothly on a wide range of devices.
- Load distribution: Efficiently distributing incoming network traffic across multiple EC2 instances to maintain optimal performance and prevent overloading.
☁️🏆 Accomplishments that we're proud of
We're proud of the following achievements:
- Successfully implementing a scalable, low-latency gaming platform on AWS.
- Developing a user-friendly interface that makes it easy for gamers to discover and play new titles.
- Integrating Amazon QuickSight to provide valuable insights and analytics for both gamers and developers.
- Implementing Elastic Load Balancing to effectively distribute incoming traffic and improve the platform's overall stability and performance.
☁️👩🏻🎓 What we learned (updated)
During the development of CloudWarrior, we gained valuable experience in:
- Leveraging AWS services for building and deploying cloud-based gaming platforms.
- Optimizing network performance to minimize latency and enhance user experience.
- Designing and implementing scalable architectures that adapt to user demand.
- Employing Elastic Load Balancing to manage incoming traffic and maintain high levels of platform availability and performance.
☁️🚀 What's next for CloudWarrior: Unleashing Gaming Beyond Boundaries (updated)
As we move forward, our plans for CloudWarrior include:
- Expanding our game library by partnering with more game developers and publishers.
- Implementing additional social features to foster a thriving gaming community.
- Exploring the integration of emerging technologies, such as virtual and augmented reality, to further enhance the gaming experience.
- Continuously refining our load balancing strategy to accommodate growth and ensure a consistently excellent user experience.
Built With
- amazon-bedrock
- amazon-cloudfront-cdn
- amazon-ec2
- amazon-q
- amazon-q-developer
- amazon-quicksight
- amazon-web-services
- cloudfront
- ec2
- excalibur-js
- javascript
- s3-bucket
- streamlit
- unity
- unity-play



Log in or sign up for Devpost to join the conversation.