Real-World Inspiration
This project was not inspired by theory. It was born from daily frustration.
I run a car wash business in Kenya called Central Classic Car Wash, and I was drowning in chaos. Vehicles would come in and leave without being logged. I had no visibility into job history, payments, or worker productivity. Returning customers could not be tracked, and cash leakages were frequent.
I needed a system that would bring structure, accountability, and automation. But there was nothing affordable or practical for small service businesses like mine.
That is when I decided to build Classent.
What It Does
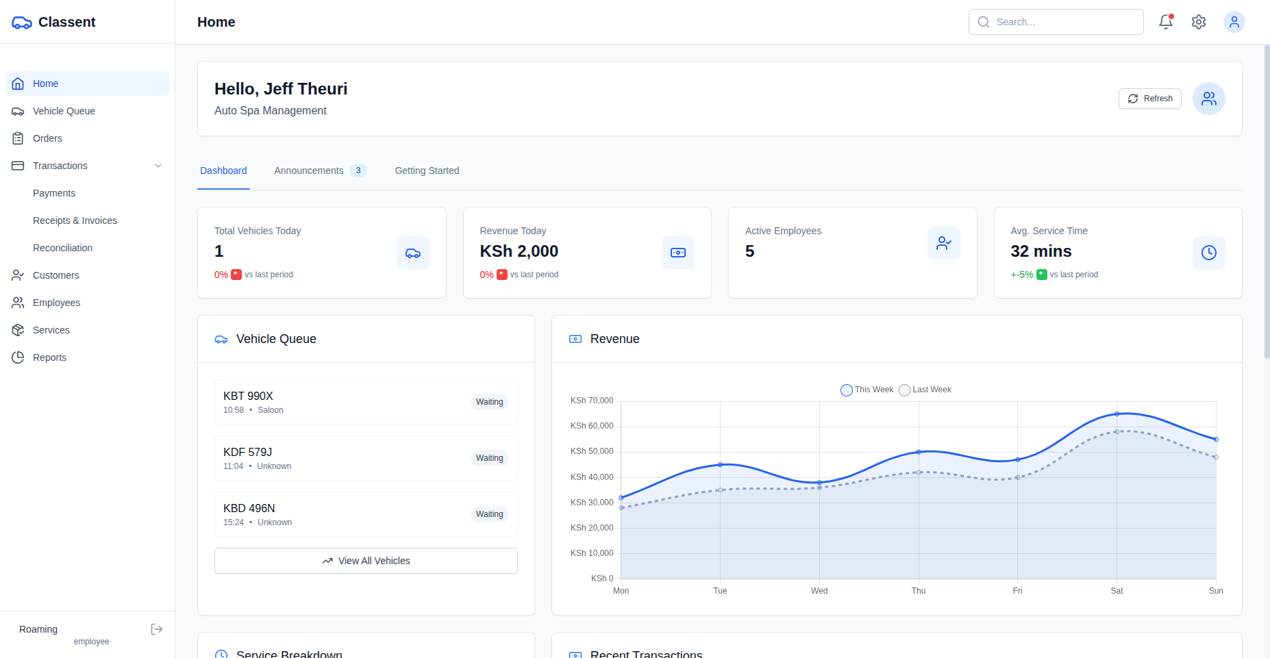
Classent is a complete end-to-end management system for car wash businesses. It replaces manual workflows, scattered records, and guesswork with a structured, digital platform built for efficiency, accountability, and growth.
With Classent, car wash owners can:
- Automatically capture and register incoming vehicles using CCTV integrated with AI-powered license plate recognition.
- Log jobs and assign services through a streamlined, user-friendly operations dashboard.
- Maintain detailed customer and vehicle histories for personalized service and data-driven decisions.
- Manage employees and track job assignments, improving accountability and transparency.
- Accept secure payments via card and mobile money using RevenueCat’s billing infrastructure.
- Provide hands-free staff or customer interactions through an integrated voice assistant powered by ElevenLabs.
- Monitor business performance in real-time through dynamic dashboards and key operational metrics.
- Access the platform from a custom domain, optimized for both desktop and mobile use.
It transforms chaotic, manual operations into a streamlined digital system that covers every aspect of the business.
How I Built It
Classent was developed using Bolt.new, an AI-powered low-code platform that enabled rapid end-to-end development. The platform provided the flexibility to design, iterate, and deploy production-ready features without writing extensive boilerplate code.
The backend is powered by Supabase, which handles authentication, real-time updates, and relational data storage. It serves as the core database layer for managing users, jobs, customers, and operational metrics.
RevenueCat was integrated to support mobile money and card payments, as well as future subscription capabilities. This simplifies the complexities of billing logic and provides transparency around revenue tracking.
To enhance usability, especially for mobile-first and voice-accessible environments, I integrated ElevenLabs to provide natural voice responses for system interactions, status checks, and instructions.
The app is deployed on Netlify, which provides a fast and reliable global deployment experience with built-in CI/CD. For custom domain hosting, I initially attempted to use IONOS but ran into unresolved address verification issues. After limited support from IONOS, I purchased the domain from Enom instead and successfully connected it to the project via Entri, which streamlined the domain integration with Bolt.new.
Although Classent was developed using an AI-powered web development agent, it required deliberate architectural planning, thoughtful integration of third-party services, and iterative problem-solving to meet the operational demands of a real business. The result is a functional, production-grade platform actively used in a working car wash environment.
Challenges I Faced
1. Domain setup limitations
I initially attempted to register and configure a domain through IONOS, but the platform rejected my address during verification. After reaching out to support and receiving no resolution, I purchased the domain through Enom instead. Using Entri, I was able to successfully connect the project to the domain, which proved to be a much smoother experience.
2. Authentication and Supabase RLS policies
Implementing user-level access control using Supabase's Row-Level Security (RLS) was more challenging than anticipated. Minor misconfigurations resulted in users not being able to access their own data or viewing data they shouldn't have. Debugging RLS issues within Bolt.new's environment required careful testing and iteration.
3. Session management issues
In some cases, authenticated users would encounter a blank screen after reloading the page or returning to the app. This behavior was often resolved by clearing local storage manually, suggesting inconsistencies in session token handling between Supabase and Bolt.new. Improving session persistence remains an area for future refinement.
4. Token consumption and scaling
As the application evolved, development within Bolt.new began to consume tokens rapidly. Particularly during frequent UI adjustments, API integration edits, and logic refactoring.
5. Translating real-world operations into digital workflows
Operating a car wash is fast-paced and informal. Capturing that environment in software, while still enforcing structure and accountability meant that features had to be designed based on actual field testing. Job tracking, entry registration, and service management needed to reflect how the team worked, not how an engineer imagines it.
6. Integrating voice interactions in a practical way
Voice interaction, powered by ElevenLabs, had to be more than a novelty. Designing prompts that were short, helpful, and able to function in a noisy outdoor setting was a unique challenge. Several iterations were needed to make voice features feel natural and actually useful within daily operations.
What I Learned
Building Classent was not just a technical project. It was a deep dive into product design, operational workflows, and customer-centric thinking.
1. Low-code doesn’t mean low effort
While platforms like Bolt.new significantly accelerate development, they still require thoughtful architecture, clean data design, and smart integration choices. Building a reliable product, even in a low-code environment, demands the same level of discipline as traditional development.
2. AI is only useful when applied purposefully
Integrating technologies like voice AI works best when they solve real problems. Simply adding AI features is not enough. They need to fit naturally into workflows and enhance usability. In this case, voice made sense for staff interactions in a hands-busy environment.
3. Real businesses require real resilience
When software powers an actual operation, edge cases and reliability matter more than aesthetics. Small issues like session persistence or data visibility can lead to broken trust and operational downtime. Testing in production-like environments is critical.
4. User experience is everything
Even the most feature-rich system can fail if it is not intuitive. Designing Classent required me to think from the perspective of non-technical users such as car wash attendants, managers, and customers, and to continuously simplify each interaction.
5. Constraints drive focus
Working within time, token, and platform limits forced me to prioritize what truly mattered. Instead of overengineering, I focused on delivering a core experience that solves specific pain points and iterated based on real usage.
Ultimately, I learned that the best products are shaped by direct experience with the problem. Classent is a reflection of that. It is a tool built out of necessity, refined through usage, and designed to scale.
What's next for Classent
Classent is currently live at Central Classic Car Wash, but the long-term vision is to transform it into a scalable SaaS platform for car wash businesses across emerging markets.
Key areas of development include:
1. AI-powered plate recognition and vehicle classification
Training a custom machine learning model on regional license plates and common vehicle types. This will automate intake, speed up service tagging, and ensure rate accuracy based on vehicle class (e.g. saloon, SUV, pickup).
2. IoT-first vehicle capture
Integrating networked CCTV cameras with real-time edge computing to detect and capture incoming vehicles, extract plate numbers, identify vehicle type, and trigger automated workflows such as queuing and pricing.
3. Multi-tenant architecture
Redesigning the backend to support multitenancy. This will allow multiple businesses to run independent operations on the same platform, with isolated data and admin control while sharing a unified codebase and infrastructure.
4. Native mobile apps
Developing dedicated Android and iOS apps to support attendants, supervisors, and customers with offline-first functionality and real-time sync.
5. Tiered subscriptions
Introducing a flexible pricing model with free, standard, and premium tiers — allowing small car washes to get started at no cost while unlocking advanced features through paid plans.
6. Regional rollout
After continued testing and feedback in Kenya, the plan is to onboard early adopters in Uganda, Tanzania, and Rwanda, targeting underserved businesses with limited access to digital tools.
Classent started as a solution to a single chaotic operation. It is now on track to become the digital backbone of car care businesses across emerging markets. By combining AI, IoT, and scalable SaaS infrastructure, Classent is not just modernizing operations. It is building the foundation for a more efficient, transparent, and profitable service industry. The vision is bold but grounded in real needs, and the opportunity is far larger than one location. This is just the start!
Built With
- bolt.new
- elevenlabs
- enom
- entri
- github
- lucide
- netlify
- postgresql
- react
- react-hook-form
- react-query
- react-router
- rest
- serverless
- supabase
- tailwind
- typescript




Log in or sign up for Devpost to join the conversation.