Inspiration

Se nos planteo un reto, hacer un dashboard en grafana que los usuarios pudiesen usar para visualizar la climatología de Galicia. Queriamos hacer un dashboard que le fuese util a la gente y le gustase usarlo.

What it does

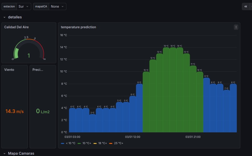
Nuestro sistemas recopila información meteorológica de distintas APIs oficiales. La procesa y la muestra de forma que cualquier usuario la pueda ver con ayuda de los paneles. Permite ver la calidad del aire, velocidad del viento, previsión de las temperaturas y más. Cuenta con un chatbot de telegram que permite hacer consultas del tiempo en tu zona, suscribirse a alertas de concellos y hacer resumenes de la climatología de ese concello.

How we built it

Para la parte gráfica de paneles usamos Grafana por su facilidad para crear paneles visuales y faciles de comprender. La combinamos con la base de datos InfluxBD, para poder manejar series temporales, un imprescindible en climatología y previsiones ambientales.

Usamos python tanto para recopilar la información de las APIs públicas y el chatbot de telegram.

Para hacer los resumenes del tiempo y los comentarios usamos un modelo de ollama.

Para desplegar y gestionar esta infraestructura (recopiladores de informacion, Grafana, bases de datos, chatbot, etc) usamos Docker.

Y para hostear toda nuestra infraestructura usamos una raspberry 5 administrada por Samuel.

Challenges we ran into

El primer reto fue enfrentarse a una nueva base de datos que nunca habiamos usado, muy distinta a las bases de datos SQL a las que estamos acostumbrados. Nos consto adaptarnos a la forma de insertar la información, la forma de recuperar la información y la forma de visualizarla en Grafana. Otro reto fue el reloj teniamos muchas ideas pero tuvimos que priorizar porque no ibamos a llegar a todas. La normalización de las respuestas de las APIs también fue un desafio, una api con mucho anidamiento que tuvimos que aplanar para poder almacenarla en nuestra BD y que fuese procesada por Grafana. Por supuesto la infraestructura también trajo grandes retos, mucha iteración y lucha con Docker. Perdimos la conexión con nuestra raspy por un problema con el router, tuvimos que desplazarnos fisicamente y solucionarlo.

Accomplishments that we're proud of

Estamos muy orgullosos de presentar un producto del que estamos orgullosos del acabo, pero sobre todo de las funcionalidades que presenta y de su utilidad. Estamos contentos de no habernos rendido y construido este producto.

What we learned

Hemos aprendido mucho de la creación de paneles con Grafana y de la visualización de información. También hemos aprendido a trabajar con bases de datos pesadas para trabajar con secuencias temporales.

What's next for Centro de Control Inteligente Metereológico

Nos sobran ideas que no hemos sido capaces de llevar acabo en este tiempo. Una de ellas es una integración con Strava de forma que trackeemos porque zonas se mueven nuestros deportistas y poder anticiparnos a climatología adversa e incluso peligrosa. Creemos que con la información que ya manejamos y mostramos en los paneles y el chatbot tenemos las herramientas suficientes para hacerlo.

Built With

Share this project:

Updates