Inspiration

Hospitals are full of alerts, but many aren’t actionable. Clinicians spend time filtering noise, while real risks can slip through. In critical moments, that delay can mean the difference between early intervention and emergency. At the same time, hospitals already collect continuous patient data, but data alone doesn’t create action. Providers still have to notice, interpret, decide, and communicate. CareFlow was built to close that gap: turning raw vitals into immediate, safe, and actionable responses.

What it does

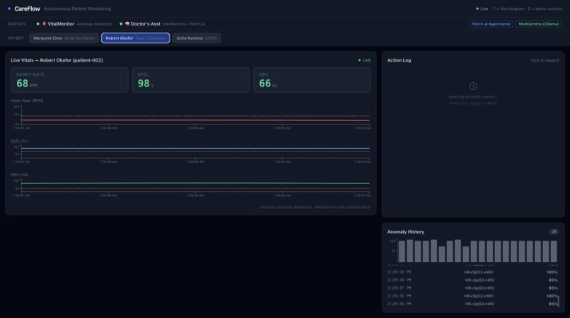
Real-Time Monitoring

  • Streams live vitals (heart rate, SpO₂, HRV) across multiple patients
  • Uses patient-specific baselines for realistic vitals streams, then detects anomalies with transparent threshold and recent-trend rules

AI Risk Assessment

  • Generates structured risk scores, severity levels, and clinical reasoning
  • Uses a local model with deterministic fallback rules

Safety Verification Layer

  • Independently reviews AI outputs
  • Flags hallucinations, unsafe recommendations, or inconsistencies

Intelligent Escalation

  • Real-time dashboard alerts
  • Voice alerts for high-risk events
  • WhatsApp notifications for ER-dispatch-level escalation

Provider Workflow Tools

  • Multi-patient dashboard
  • Anomaly history and action logs
  • Alert acknowledgement system
  • Demo anomaly injection for testing scenarios

How we built it

Core Stack

  • Backend: FastAPI (central vitals source + APIs)
  • Frontend: React + Tailwind + Recharts
  • Database: MongoDB

Real-Time Architecture

  • SSE: live vitals streaming
  • WebSockets: risk assessments + alerts
  • REST APIs: agent communication

Multi-Agent System (Fetch.ai uAgents)

  • Monitor Agent: detects anomalies
  • Coordinator Agent: runs risk classification, maps severity to action tier, broadcasts assessments, and triggers escalation
  • Notifier Agent: escalates critical events

AI + Safety Layer

  • Local LLM (Ollama, Gemma-style) → structured outputs
  • Safety reviewer → validates reasoning and recommendations
  • Fallback rules → ensures reliability if AI fails

Escalation Systems

  • ElevenLabs → voice alerts
  • Twilio → WhatsApp notifications

Challenges we ran into

  • Synchronizing real-time data across dashboard and agents
  • Preventing alert fatigue while maintaining urgency
  • Integrating multiple services with different failure modes
  • Ensuring AI outputs were safe and clinically grounded

Accomplishments that we're proud of

  • Built a fully autonomous monitoring workflow, not just visualization
  • Designed a multi-agent healthcare system with clear responsibilities
  • Implemented a real-time, multi-patient dashboard with actionable alerts
  • Added a safety validation layer for AI in a high-stakes domain
  • Created a resilient system with graceful fallback behavior

What we learned

  • Real-time healthcare requires decision systems, not just data pipelines
  • AI must include verification layers in high-risk environments
  • Clear system boundaries are essential when combining real-time protocols
  • Designing for failure improves both demos and real-world usability

What's next for CareFlow

  • Integrate real wearable and bedside monitor data
  • Personalize anomaly detection using adaptive baselines
  • Add provider workflows (care teams, preferences, timelines)
  • Strengthen clinical validation and auditability
  • Integrate with EHR systems for real-world deployment

Built With

Share this project:

Updates