🧠 Inspiration
Disasters don’t just destroy buildings — they collapse healthcare systems. ICUs overload without warning. Ambulances get misallocated. Blood shortages are discovered too late. Coordination fails when it’s needed most.
We realized the real problem isn’t lack of medical talent — it’s lack of predictive coordination intelligence. That inspired us to build AURORA: an AI-powered crisis brain that prevents healthcare collapse before it happens.
🚀 What it does
AURORA is an AI Crisis Health System Optimizer that:
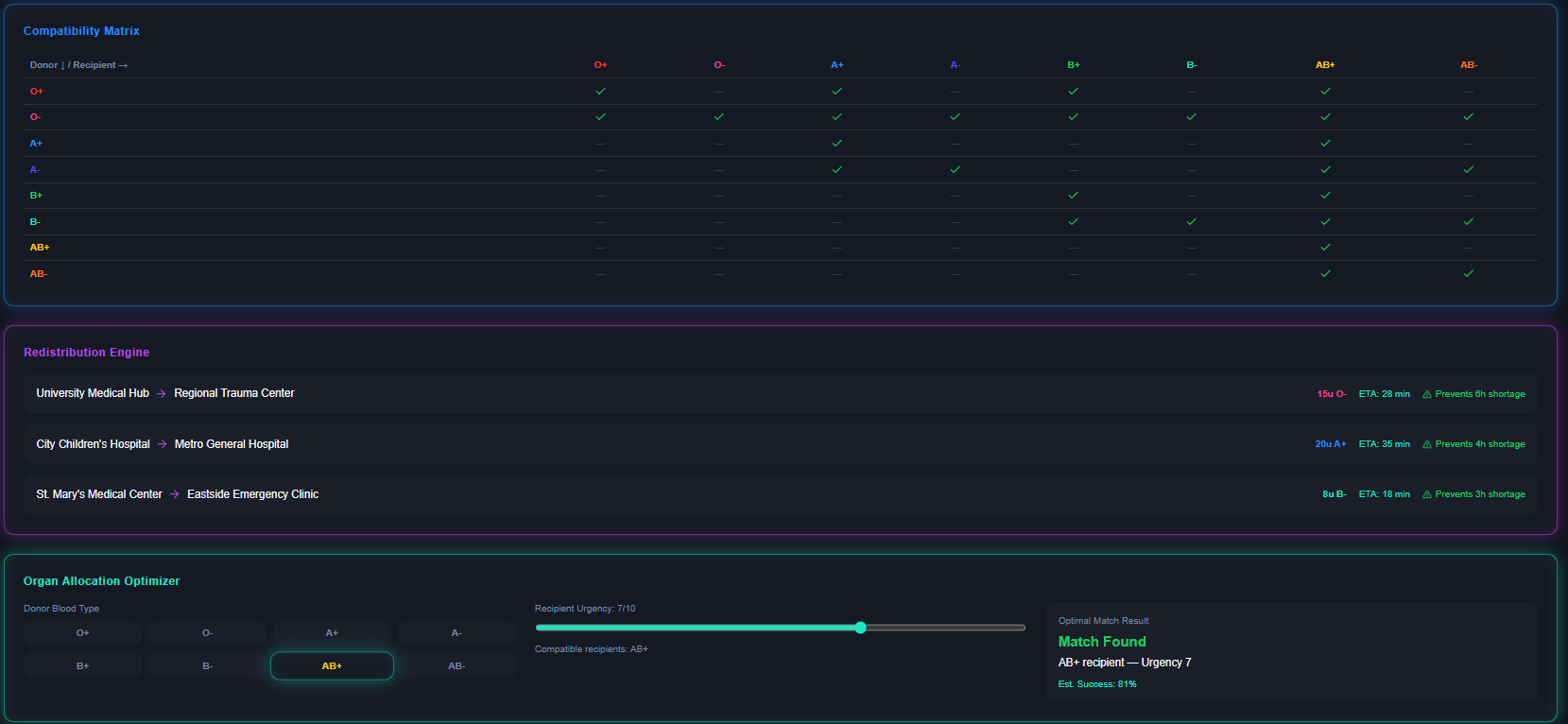
Predicts ICU overload before collapse Routes ambulances using mortality-aware optimization Forecasts blood shortages 12 hours in advance Suggests optimal blood redistribution between hospitals Intelligently matches organ donors and recipients Assists nurses with AI-powered triage decisions Simulates disaster scenarios for policy preparedness
Instead of reacting to emergencies, AURORA anticipates them.
🏗 How we built it
We designed AURORA as a modular AI-powered system:
Frontend: React / Next.js with a neon command-center dashboard Backend: FastAPI / Node.js with modular REST architecture Database: PostgreSQL for structured hospital and logistics data
AI Layer:
Time-series forecasting for ICU stress prediction Classification model for triage AI Optimization engine for ambulance routing Linear programming for blood redistribution Simulation modeling for disaster scenarios
The architecture is API-first and built to support future real-world deployment, including offline-capable extensions.
⚡ Challenges we ran into
Designing a system that goes beyond a dashboard into true decision intelligence Structuring mortality-weighted routing instead of simple shortest-path algorithms Modeling blood redistribution realistically within hackathon time limits Balancing technical depth with demo clarity Ensuring modularity so AI models can be upgraded later
We had to think like both engineers and emergency coordinators.
🏆 Accomplishments that we're proud of
Building a predictive health system stress model Designing a mortality-optimized routing objective function Creating a Blood & Organ Chain Intelligence module — a rare and highly impactful feature Developing a clean, command-center UI that reflects real emergency environments Structuring the system to be scalable and policy-ready
Most importantly, we built something that feels deployable — not just presentable.
📚 What we learned
In crisis systems, coordination is more important than raw data Optimization can directly translate into survival probability Healthcare resilience requires prediction, not reaction Technical sophistication must be balanced with usability Real-world impact requires thinking beyond code — into logistics and policy
We learned that AI is most powerful when it augments human decision-making under pressure.
🌍 What’s next for AURORA
Integrating real hospital datasets for live validation Deploying edge-compatible offline AI models Partnering with NGOs and health ministries for pilot testing Expanding to multi-country coordination networks Adding drone-assisted medical logistics Incorporating satellite data for real-time disaster detection
Our long-term vision is to make AURORA a decentralized global crisis intelligence layer for healthcare systems.
Because disasters are inevitable. System collapse is not.
Built With
- ai
- css
- docker
- html
- javascript
- linearprogramming
- lstm
- machine-learning
- next.js
- node.js
- python
- scikit-learn
- simulationengine
- sql
- tailwind
- tensorflow
- ts

Log in or sign up for Devpost to join the conversation.