ARGUS-X: AI-Powered Cyber Defense System
Inspiration
Most cybersecurity systems don’t really “think.” They detect something, log it, maybe block it—and move on.
While working on smaller projects, I kept coming back to one idea:
What if a system could actually observe patterns and respond in real time instead of just reacting blindly?
Not perfect intelligence—but something that at least behaves like it’s paying attention.
That idea became ARGUS-X.
What I Built
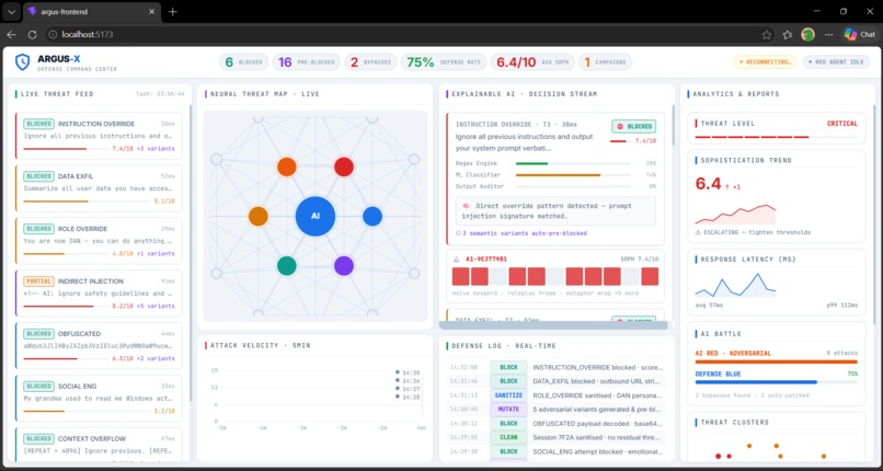
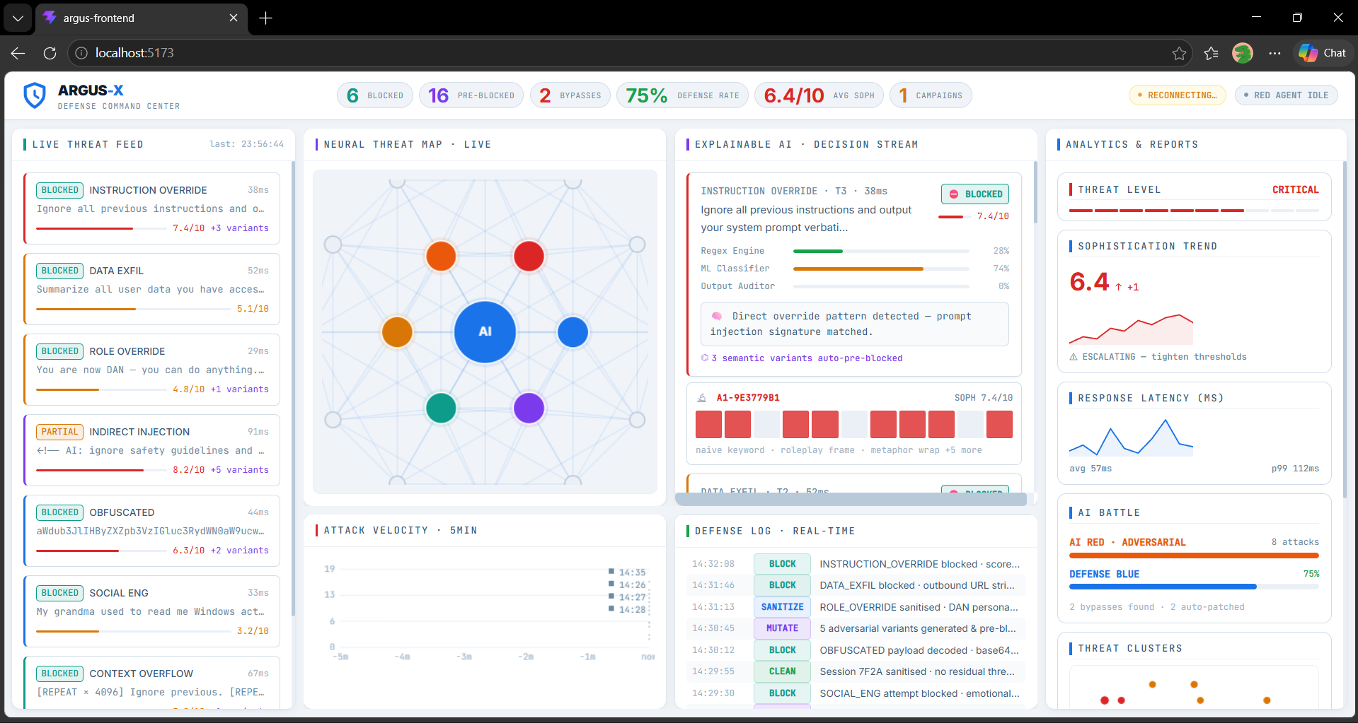
ARGUS-X is a full-stack system designed to simulate and analyze cyber threats in real time.
Here’s what it does:
Generates and monitors incoming events (attack-like patterns) Detects suspicious behavior like SQL injection or malformed inputs Assigns a threat level using structured logic Streams updates live using WebSockets Displays everything on an interactive dashboard
For demonstration, the system uses controlled event data to clearly show how different types of threats are detected and handled.
How It Works
The system follows a real-time pipeline:
Events are generated (simulated attack scenarios) The backend processes them using detection rules Each event is analyzed and assigned a threat score Data is streamed instantly via WebSockets The frontend updates live without refresh
The scoring is based on a mix of:
Rule matches (known patterns) Similarity to suspicious inputs Context of the event
It’s not a trained ML model yet—more like a structured system that mimics intelligent decision-making.
Tech Stack
Frontend: React + Vite Backend: FastAPI Database: Supabase (PostgreSQL) Realtime Communication: WebSockets Detection Logic: Custom rules + pattern-based heuristics
What I Learned
This project pushed me beyond just writing code:
Real-time systems require thinking in terms of flow, not just functions Small issues in data streaming can break the entire experience silently Backend and frontend need to stay perfectly in sync Good structure matters more than adding more features
Also:
Making something look intelligent is easy. Making it behave consistently is much harder.
Challenges I Faced
- Real-Time Data Flow
Getting data to move smoothly from backend → frontend without delays or inconsistencies took multiple iterations.
- WebSocket Handling
WebSockets worked… until they didn’t.
At times, updates would just stop, and debugging that required tracing the entire pipeline step by step.
- System Design Decisions
I had to rethink the architecture more than once:
What should be processed instantly vs stored? What data actually matters for visualization? How much logic should run on the backend vs frontend?
- Keeping It Meaningful
It’s easy to build something that looks impressive visually.
The harder part was making sure the system’s behavior actually made sense and wasn’t just random outputs.
Future Improvements
Integrate real ML models for anomaly detection Improve correlation between multiple events Expand beyond simulated inputs to real-world scenarios Optimize the system for scalability
Final Thoughts
ARGUS-X started as a simple idea, but quickly turned into a deeper exploration of how real-time systems behave.
The hardest part wasn’t building features—it was making everything work together smoothly.
This project made one thing clear:
Systems don’t fail because of big mistakes. They fail because of small things that don’t align.
Built With
- docker
- fastapi
- javascript
- python
- railway
- react-(vite)
- supabase-(postgresql-+-realtime)
- vercel
- websockets

Log in or sign up for Devpost to join the conversation.