APEX : Autonomous Population of Evolving eXperts
A self-evolving trading strategy system powered by Airia AI

🧬 What is APEX?
APEX is a real-time evolutionary AI system that manages a population of 40 autonomous trading strategy agents. Every generation cycle, Airia AI scores each agent, culls the weakest, breeds the strongest, and writes plain-English post-mortems — all in under 20 seconds.
Think of it as survival of the fittest, but for trading algorithms.
Product integrated : Airia.ai, Google DeepMind, Datadog
✨ Key Features
- 🔁 Evolutionary Cycles — Click a button to trigger a full generation: score → cull → breed → mutate
- 🧠 Airia-Powered Intelligence — Every evolution decision, post-mortem, and genome mutation is driven by live Airia API calls
- 🌍 Environmental Awareness — Paste any market headline and watch the regime shift in real time
- 🎛️ Behavioral Override — Override a trade recommendation and watch the agent genome update to reflect your style
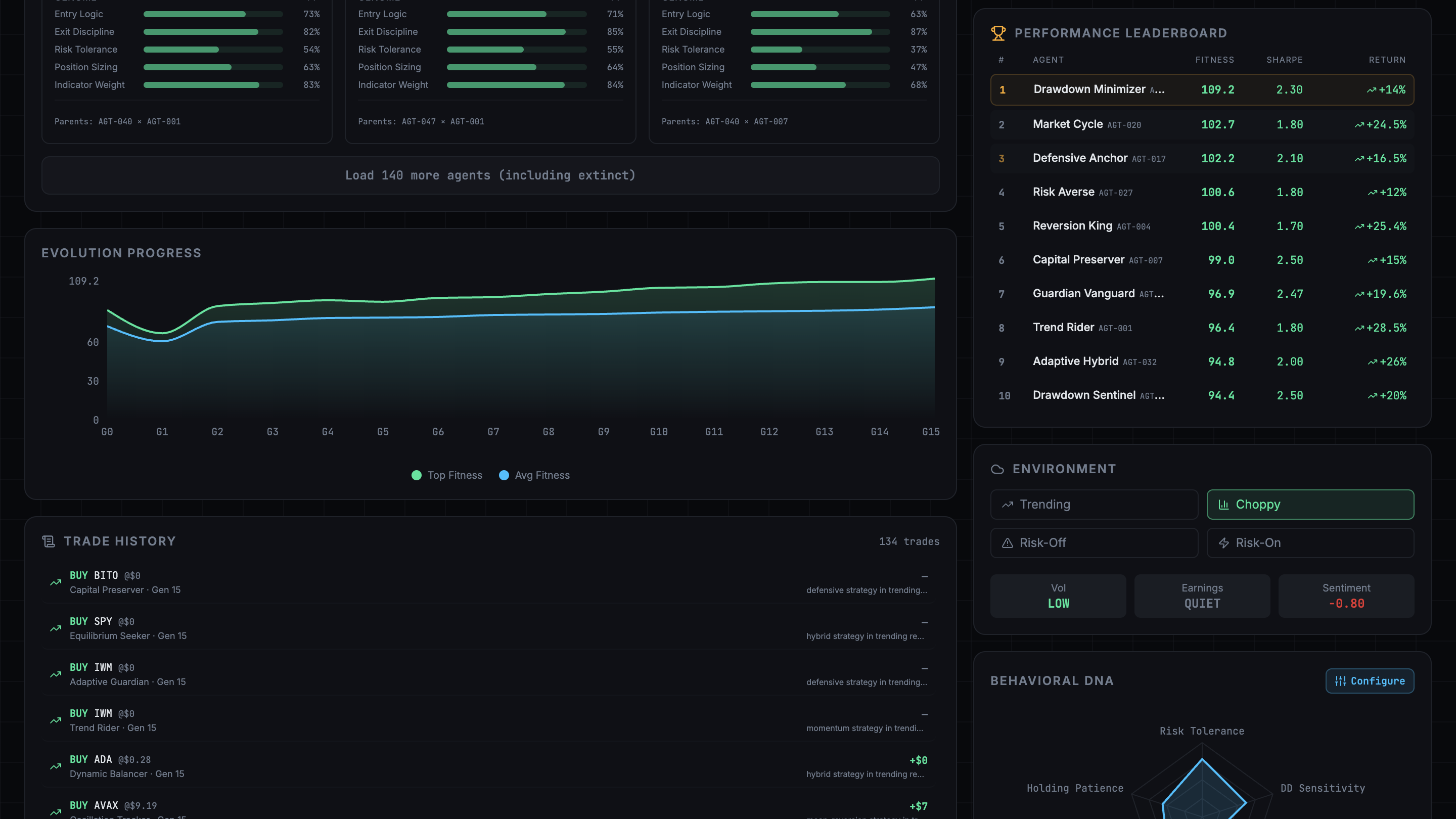
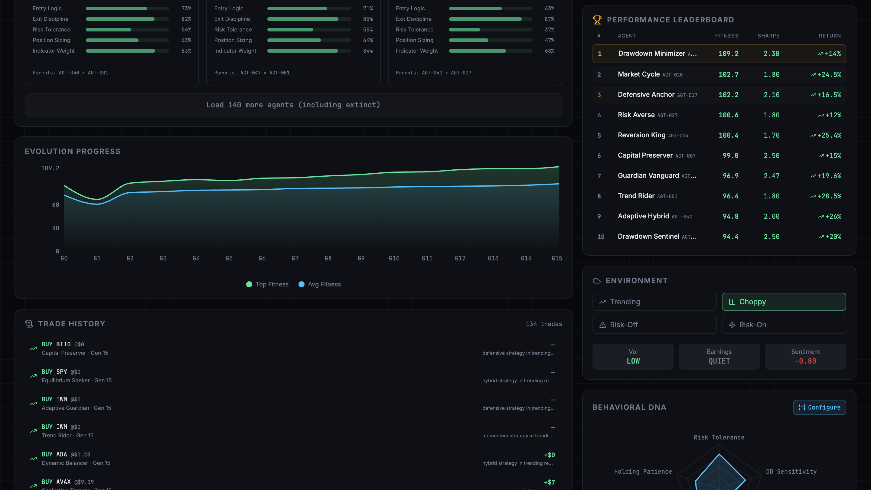
- 📊 Live Radar Charts — Behavioral genome visualized as an animated 5-axis radar
- 📜 Evolution Log — A live-scrolling feed of every birth, death, and override event
- 📈 Generation History — Fitness trends, lineage trees, and extinct agent post-mortems across all generations
🏗️ Architecture
┌────────────────────────────────────────────────────────┐
│ APEX Frontend │
│ React 18 + TypeScript + TailwindCSS + shadcn/ui │
│ Zustand (state) · Recharts (radar + line charts) │
└─────────────────────┬──────────────────────────────────┘
│ API Routes (Next.js 14)
┌────────────┼────────────────┐
▼ ▼ ▼
/run-generation /override /environment
│ │ │
└────────────┼────────────────┘
▼
┌───────────────┐
│ Airia API │ ← The brain
└───────────────┘
│
┌───────────────┐
│ state.json │ ← Local persistence
└───────────────┘
🧩 Tech Stack
| Layer | Technology |
|---|---|
| Framework | Next.js 14 (App Router) |
| Frontend | React 18 + TypeScript |
| Styling | TailwindCSS + shadcn/ui |
| Charts | Recharts (RadarChart, LineChart) |
| State | Zustand |
| AI Orchestration | Airia API |
| Storage | Local JSON (no DB needed) |
| Fonts | Syne (headings) · Space Mono (data) |
📁 Project Structure
apex/
├── app/
│ ├── page.tsx # Main dashboard
│ ├── history/page.tsx # Generation history
│ └── api/
│ ├── run-generation/route.ts # 🔑 Core evolution endpoint
│ ├── override/route.ts # Behavioral genome update
│ ├── environment/route.ts # Market regime classification
│ └── state/route.ts # Full state read
├── components/
│ ├── AgentCard.tsx # 40-card agent grid
│ ├── EvolutionLog.tsx # Sliding log feed
│ ├── BehavioralRadar.tsx # 5-axis genome radar
│ ├── EnvironmentPanel.tsx # Headline → regime
│ ├── GenerationButton.tsx # Hero CTA
│ └── OverrideModal.tsx # Trade override dialog
├── data/
│ └── state.json # Seed data (40 agents, gen 3)
├── lib/
│ ├── airia.ts # Airia API client
│ ├── store.ts # Zustand store
│ └── seed.ts # Seed data generator
└── types/
└── index.ts # All TypeScript interfaces
🧬 Agent Anatomy
Each agent carries a genome that encodes its trading personality:
{
"id": "agent_001",
"name": "Momentum Alpha",
"generation": 3,
"status": "active",
"fitness_score": 74.2,
"genome": {
"entry_logic": "RSI crossover + volume confirmation",
"exit_logic": "trailing stop 2.5%",
"risk_tolerance": 0.65,
"position_sizing": "Kelly criterion",
"indicator_weights": { "RSI": 0.4, "MACD": 0.3, "volume": 0.3 },
"momentum_bias": 0.7,
"drawdown_sensitivity": 0.4
},
"performance": {
"sharpe_ratio": 1.42,
"max_drawdown": -8.3,
"win_rate": 0.61,
"total_return": 14.2
},
"parent_ids": ["agent_019", "agent_007"],
"born_generation": 2,
"trade_count": 47
}
🤖 Airia Deep Integration
Airia is the cognitive engine behind APEX --- not just a text generator.
Evolutionary Intelligence
- Scores agents using performance + behavioral alignment
- Selects weakest strategies for extinction
- Breeds new agents with synthesized genomes
- Generates explainable post‑mortems
Behavioral Learning
User overrides update a behavioral genome:
Human decision → Airia reasoning → Genome mutation → Future evolution
Environmental Intelligence
Market headlines become structured signals:
{
"regime": "risk-off",
"volatility_level": "high",
"sentiment_score": -0.6
}
Airia continuously shapes how the system adapts.

APEX makes 3 types of live Airia calls:
1. POST /api/run-generation
Sends top 5 agents → Airia scores, culls 2, breeds 1 child with a new creative name and blended genome.
2. POST /api/override
User describes what they would have done differently → Airia updates the Behavioral Genome to reflect the new preference pattern.
3. POST /api/environment
Market headline pasted in → Airia classifies regime (risk-on / risk-off / choppy) and returns the full Environmental State Vector.
🚀 Getting Started
# 1. Clone the repository
git clone https://github.com/your-username/apex.git
cd apex
# 2. Install dependencies
npm install
# 3. Set up environment variables
cp .env.example .env.local
Add your credentials to .env.local:
AIRIA_API_KEY=your_airia_api_key_here
AIRIA_BASE_URL=https://api.airia.com/v1
# 4. Run the development server
npm run dev
# 5. Open http://localhost:3000
Built With
- airia
- airia.ai
- datadog
- google-deepmind
- nextjs
- recharts
- supabase

Log in or sign up for Devpost to join the conversation.