AgriAlert — AI-Powered Agricultural Assistant

🌱 Inspiration

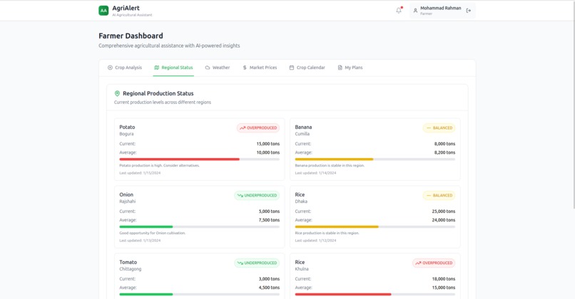
Inspired by Dr. Muhammad Yunus’s Social Business Concept, this project addresses a socio-agri-economic challenge faced by farmers in our country. In Bangladesh, farmers often unknowingly contribute to crop overproduction—especially with crops like potatoes, bananas, and onions. Without proper forecasting tools, this leads to food waste, price crashes, and severe financial losses. Cold storage limitations only worsen the problem. We were inspired to create AgriAlert to help farmers make informed decisions before planting, using AI to provide real-time risk assessment based on regional crop trends.

🚀 What it does

AgriAlert is a responsive web app that allows farmers to:

  • Submit their crop plans (type, region, area, yield, planting date)
  • Instantly receive AI-generated risk assessments
  • Get recommendations, including safer alternative crops
  • Avoid overproduction and maximize profit

Admins can monitor mock regional crop data to simulate decision-making at a government level.

🛠️ How we built it

We built the MVP using:

  • Bolt AI for fast, no-code/low-code frontend development
  • React + Tailwind CSS (via Bolt) for clean and responsive UI
  • AI prompt engineering (via Bolt’s OpenAI integration) to simulate real-time predictions
  • Static mock data to represent regional saturation levels (e.g., Potato in Bogura is overproduced)
  • Dummy login for Farmer and Admin roles

We focused on simplicity and speed to validate the concept during the hackathon timeframe.

⚠️ Challenges we ran into

  • Bolt AI has character limits for AI prompts, so we had to rewrite and simplify instructions while retaining logic.
  • Simulating realistic AI behavior without a real backend required creative use of static data and dynamic form bindings.
  • Ensuring all UI elements remained fully responsive across mobile and desktop devices in a no-code tool like Bolt.

🏆 Accomplishments that we're proud of

  • A fully working demo with functional Farmer and Admin dashboards — no backend required!
  • Seamless, clear AI responses that adapt to user input
  • Visualizations and mock analytics that simulate real-world scenarios
  • Designed everything within 48–72 hours using only low-code tools

📚 What we learned

  • Prompt engineering is crucial when using AI with limited space and tools
  • Even with static data, meaningful prototypes can be built quickly
  • UI clarity and responsiveness significantly impact user experience — especially for rural tech adoption
  • Working without a backend is possible for MVPs if scoped wisely

🔮 What's next for AgriAlert — an AI-powered agricultural assistant

  • Integrate real-time data from the Ministry of Agriculture and satellite APIs
  • Enable mobile support for offline/low-connectivity farmers
  • Support SMS-based crop declarations for non-smartphone users
  • Build a real admin backend for regional monitoring and fraud detection
  • Local language support (Bangla) and voice input for accessibility
  • Partner with government agencies to pilot in selected districts

AgriAlert has the potential to reshape how farmers make decisions — from guesswork to data-driven cultivation.

Built With

  • bolt.new
  • luchid
  • openai
  • react
  • tailwind
Share this project:

Updates