Inspiration
We live in a world where security threats are becoming increasingly complex, yet many surveillance systems remain reactive rather than proactive. I wanted to build something that goes beyond just recording video — a system that can think, analyze, and guide decision-making in real time. That’s how Aegis AI was born: an intelligent surveillance dashboard that empowers security teams with instant insights and automatic visualizations.
What it does
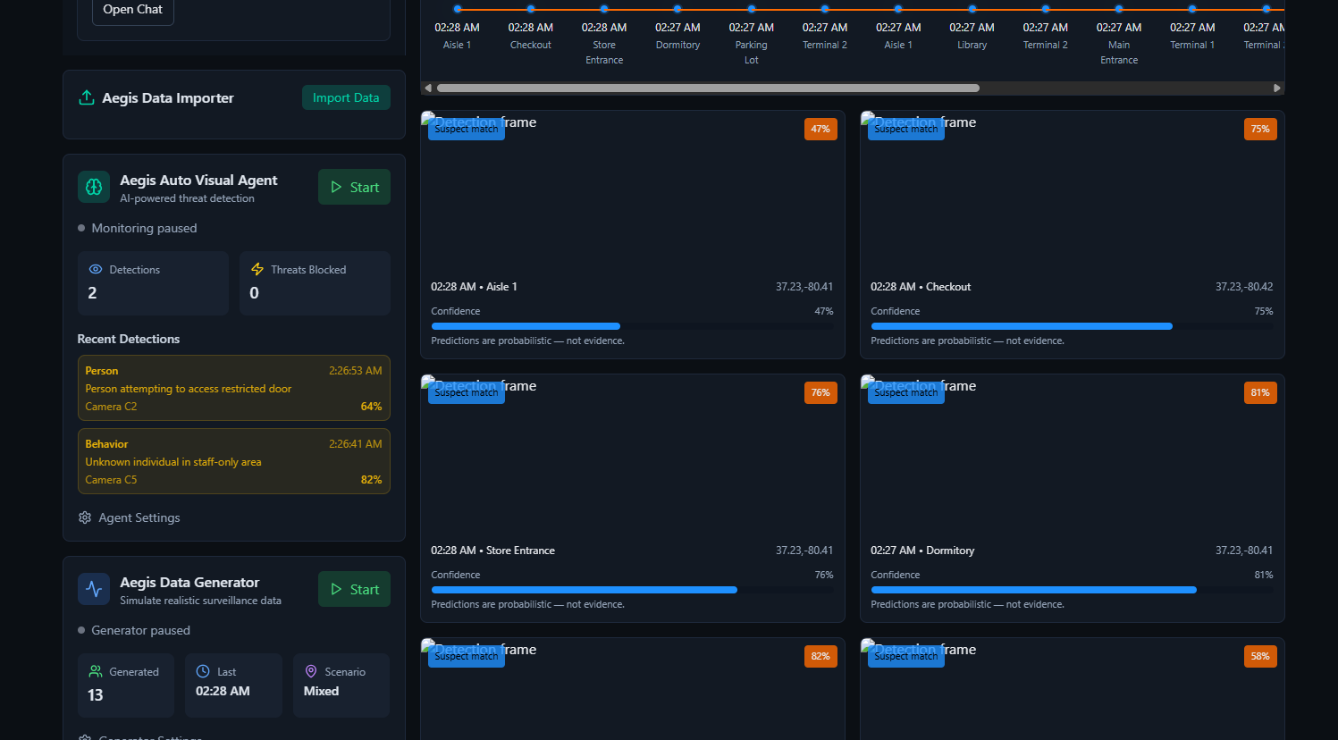
Aegis AI is an AI-powered surveillance dashboard that: Analyzes surveillance and security data in real time. Automatically selects the most effective visualization (bar, line, pie, scatter, radar, etc.) and explains why. Uses the Google Gemini API to generate natural-language reports, predictions, and actionable insights. Provides a clean, professional dashboard for quick threat detection and decision-making.
How we built it
Frontend: React with TailwindCSS for a responsive and modern interface. Backend: Node.js and Express to handle data processing and API requests. AI/ML: Integrated the Google Gemini API for analysis and reporting. Deployment: Hosted on Netlify with a custom domain (aegis-ai.us). Version Control: Managed via GitHub.
Challenges we ran into
Configuring DNS and SSL certificates to get the custom domain live and secure. Ensuring the Auto Visualization Agent consistently chose chart types that made sense across varied datasets. Balancing frontend, backend, AI integration, and deployment as a solo developer under tight hackathon deadlines.
Accomplishments that we're proud of
Successfully integrating Gemini AI for real-time analysis and reporting. Building a fully functional Auto Visualization Agent that justifies every visualization. Deploying the project to a live custom domain within the hackathon timeframe. Taking an idea from concept to live demo solo, without compromising on usability.
What we learned
How to integrate AI services (Google Gemini API) into a production-ready project. The importance of usability and clear visualization when working with complex datasets. How to configure DNS, hosting, and SSL certificates to serve a live app. That time constraints push creativity and force prioritization of what matters most.
What's next for Aegis AI
Expand anomaly detection to include video and audio stream analysis. Add integrations with compliance and risk management frameworks. Develop a recommendation system that not only identifies threats but suggests actions. Scale into a broader AI-powered security assistant for enterprises and organizations worldwide.

Log in or sign up for Devpost to join the conversation.