Inspiration
The expense behavior of the user, especially in the age group of 15-29, is towards spending unreasonably amount in unnecessary stuff. So we want them to have a better financial life, and help them understand their expenses better, and guide them towards investing that money into stocks instead.
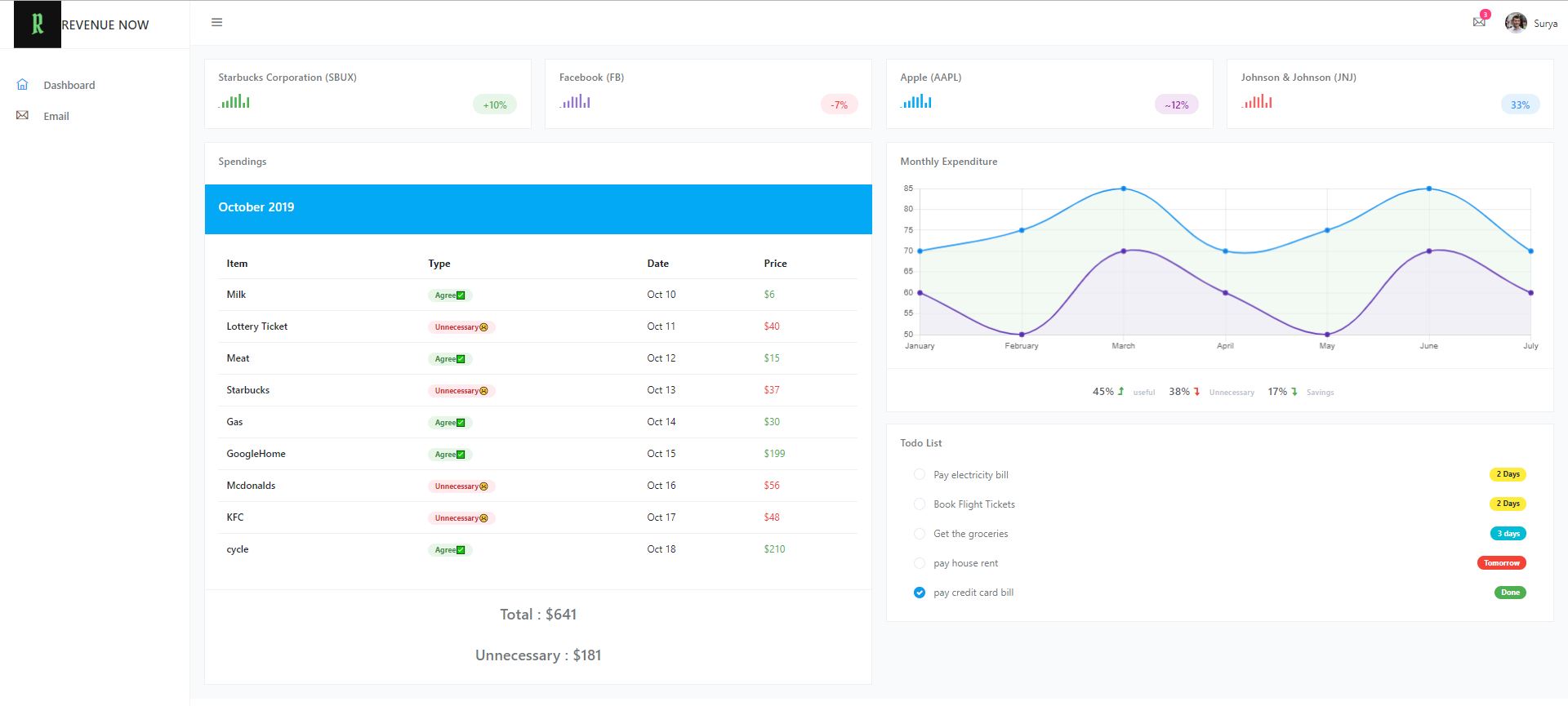
What it does
It points out the unnecessary expenses of the user, and suggests what if you invest this in the stocks what amount of income you could gather around in time.
So, basically the app shows you two kinds of investment grounds:
- what if you invested somewhere around 6 months back then what amount of money you could have earned now.
- The app also shows what the most favorable companies to invest at the moment based on the Warren Buffet Model.
How we built it
We basically had a python script that scrapes the web and analyzes the Stock market and suggests the user the most potential companies to invest based on the Warren Buffet model.
Challenges we ran into
Initially the web scraping was hard, we tried multiple ways and different automation software to get the details, but some how we are not able to incorporate fully. So we had to write the web scrapper code completely by ourselves and set various parameters to short list the companies for the Investment.
Accomplishments that we're proud of
We are able to come up with an good idea of helping people to have a financially better life. We have learnt so many things on spot and somehow made them work for satisfactory results. but i think there is many more ways to make this effective.
What we learned
We learnt firebase, also we learnt how to scrape data from a complex structural sites. Since, we are just a team of three new members who just formed at the hackathon, we had to learn and co-operate with each other.
What's next for Revenue Now
We can study our user and his behavior towards spending money, and have customized profiles that suits him and guides him for the best use of financial income and suggests the various saving patterns and investment patterns to make even the user comfortable.

Log in or sign up for Devpost to join the conversation.